이셀러스의 새로운 소식과 공지사항을 알려드립니다.
📢 검색 순위 진단 메뉴 오픈 안내
안녕하세요, 네이버 스마트스토어 입니다.
판매중인 상품을 기준으로 전일자 카테고리 순위, 키워드 순위를 확인할 수 있는 검색 순위 진단
메뉴가 오픈 되었습니다.
📌 검색 순위 진단이란?
판매자님의 상품이 네이버 쇼핑에서 몇 위인지 매일 확인할 수 있으며, 전일 대비 순위 증감도 함께 확인하실 수 있는 서비스입니다.
내 상품이 노출되고 있는 키워드, 매칭된 카테고리, 카테고리 순위를 통해 시장에서의 반응을 한눈에 파악해 보세요!
오픈 일정 : 2025년 11월 26일(수)
메뉴 위치 : 상품관리 > 검색 순위 진단 메뉴 신규 오픈
📌 순위 트래킹이 가능한 상품
키워드 순위 : 검색 키워드가 네이버 상위 27만개 안에 들고, 해당 키워드에 대해 내 상품의 순위가 1위 ~ 200위 내에 속한 경우
카테고리 순위 : 내 상품의 마지막 카테고리 기준으로, 해당 카테고리에서 1위 ~ 4,000위 내에 속한 경우
📌 검색 순위 진단의 상세 기능
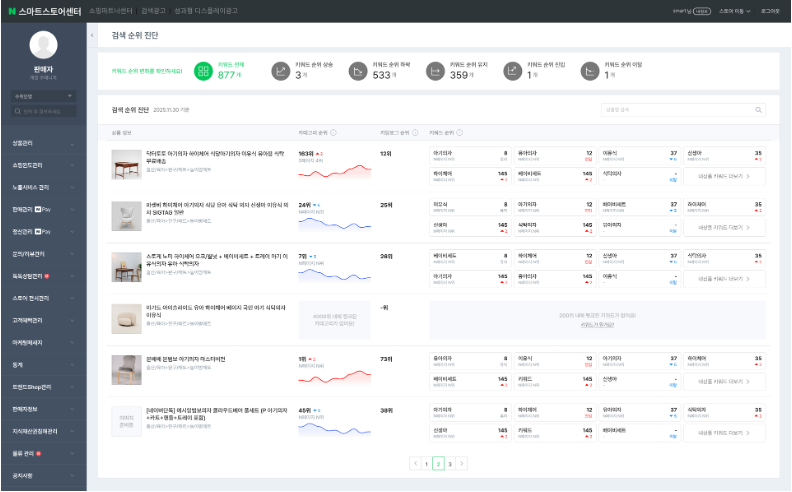
1. 키워드 순위 필터와 키워드 순위
키워드 필터를 활용해 어떤 키워드에서 순위가 바뀌었는지 확인할 수 있습니다. (전일자 순위이므로 실시간 순위와 차이가 있을 수 있습니다.)
판매중인 내 상품이 어떤 키워드 몇 위로 노출되고 있는지, 전일자 순위가 전전일 비교하여 얼마나 변동되었는지 확인할 수 있습니다.
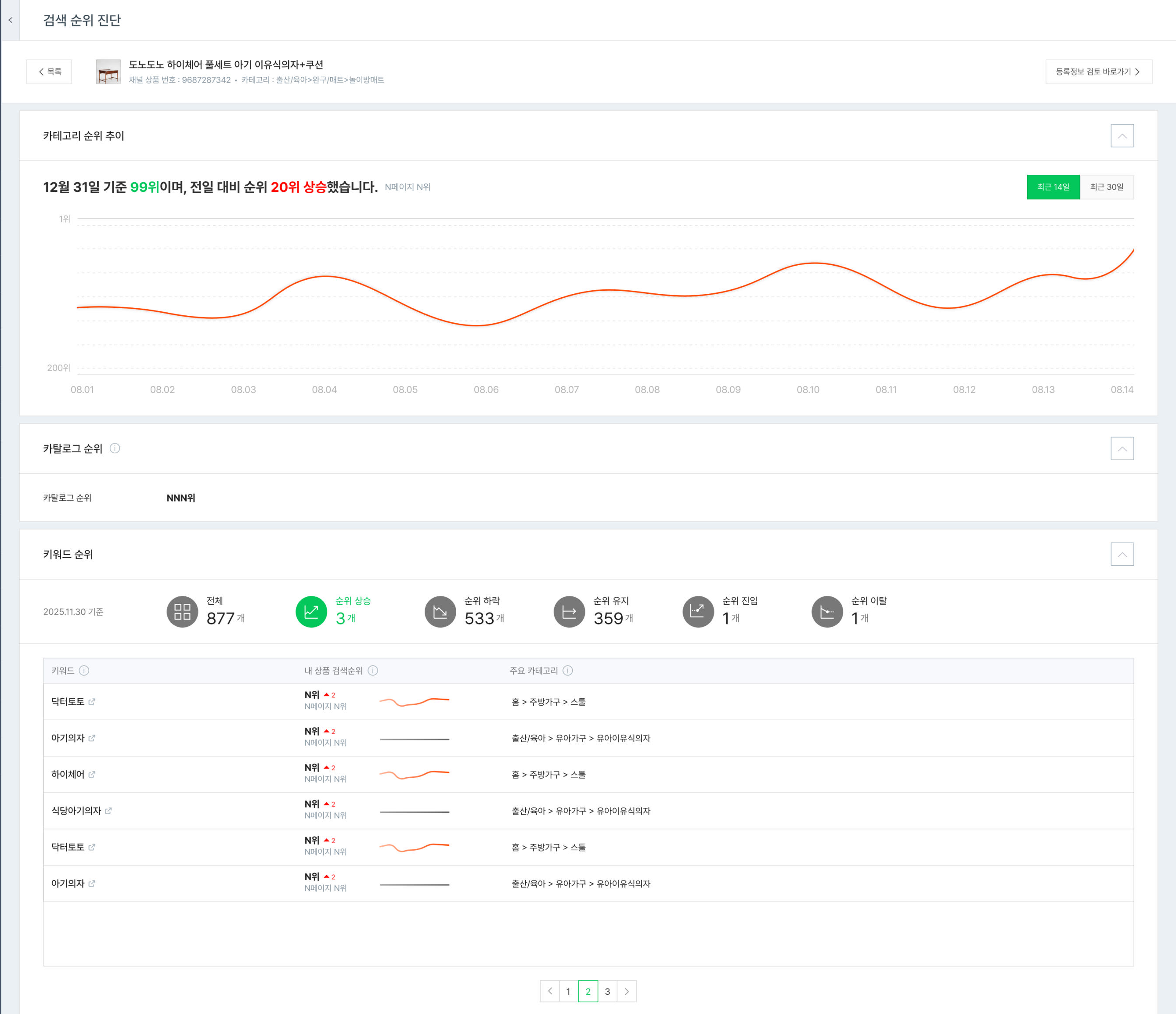
2. 카테고리 순위 변동 차트
조회시점의 전일자 (어제)부터 14일 동안의 ‘카테고리 순위’ 변화를 확인할 수 있습니다. (전일자 순위이므로 실시간 순위와 차이가 있을 수 있습니다.)
3. 카탈로그 순위
조회시점의 전일자 (어제) 카탈로그 순위를 확인할 수 있습니다.
매칭된 카탈로그가 없는 경우, '-위'로 노출됩니다.
4. 검색 순위 진단 상세
목록에서 상품 클릭 시, 상세 화면에서 해당 상품의 카테고리 순위, 카탈로그 순위, 키워드 순위 변화를 자세히 확인할 수 있습니다.
🧐 FAQ
메뉴 관련 자세한 설명과 전체 도움말은 검색 순위 진단 메뉴에서 확인 부탁 드립니다.



\
스마트스토어 공지사항 : 바로가기
| 이전글 | [이셀러스] ‘설치배송 및 판매자 직접전달’상품의 배송일정 미안내에 대한 모니터링 정책 시행 안내 | 2025.11.24 |
|---|---|---|
| 다음글 | [이셀러스] 등록 정보 검토 메뉴 오픈 안내 | 2025.11.28 |